Sign Up Today & Get Trial
A dedicated Security Operations Center is the need of the hour to keep your business safe from advanced and persistent threats.
Specially Designed Managed Security and Monitoring Services to Help Perform Alert, Triage and Escalate Positive Threat Notifications.
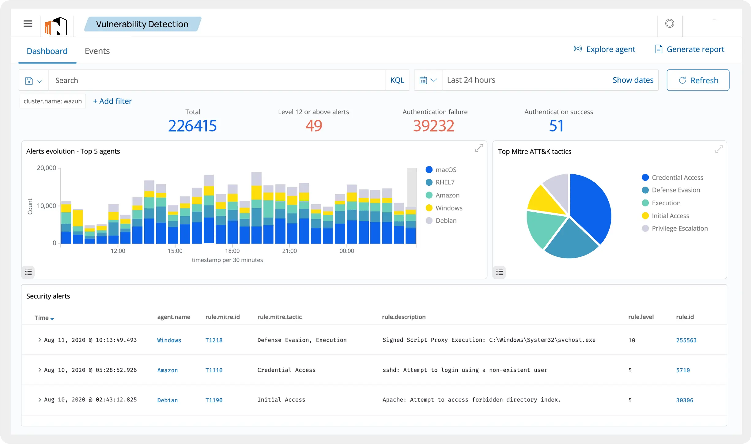
Threat Intelligence
Our SOC analysts leverage Threat Intelligence to identify probable threats before they display and take preventive steps to stay safe from them. Threat Detection helps security teams enhance the detection and response capabilities.
MITRE Framework
We follow one of the most popular cyber security frameworks as it consists of multiple TTPs (Tactics, Techniques and Procedures) used by attackers to perform a cyberattack. This framework help us improve our security defenses.
Google Chronicle
We use Industry’s top notch solution to detect and investigate security threats. Our Managed SOC Service Providers conduct retrospective investigations and examine large amount of data gathered over a long period of time.
1 Year Log Retention
As log retention is a critical component for SOC team as it helps them analyze historical data and identify patters. We have the log retention period of 1 year to enhance the overall threat detection and investigation experience.
Instant Alerts and Notifications
We as your trusted SOC Service Providers in India work on Instant security alerts and notifications. These alerts permit our experts respond quickly to security incidents and take immediate action to mitigate those threats.
SOC is a facility where security guys monitor enterprise systems, defend against security breaches to protect your data, and also proactively identify and mitigate security risks.
As we said that we believe in amazing service and we try to deliver the thing that we said. Hence we are one of the best SOC as a service providers in India. Including this, we offer this service at very reasonable pricing. Along with this, we provide some more services that enhance your experiences such as:
24*7 Assistance
NFC security team always keeps a close eye on your IT environment to identify or detect cyber threats and vulnerabilities proactively.
Full Threat Analysis
Our highly experienced security engineers continuously monitor the changing in network and server to threat landscape and analyze threats.
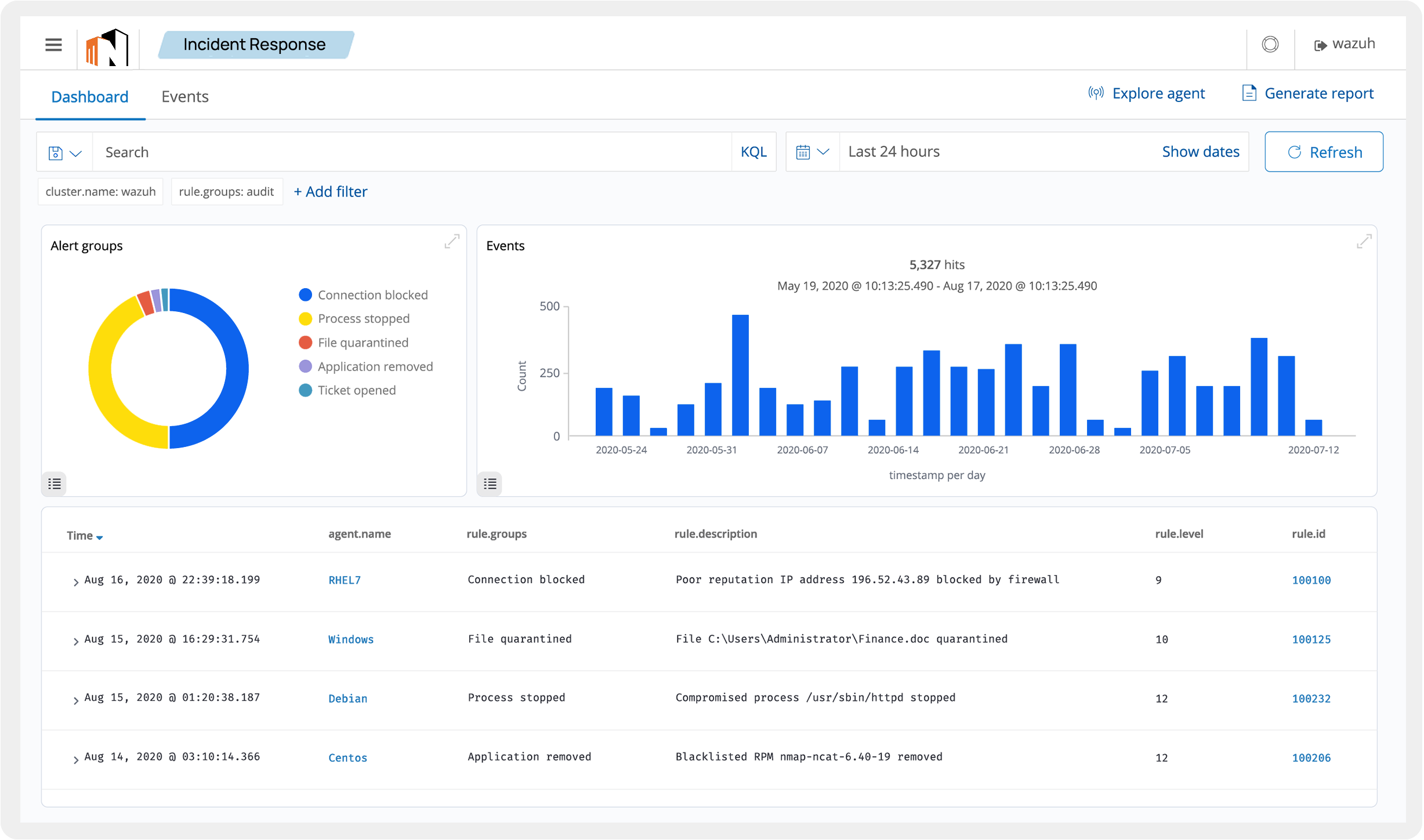
Security Operation Centre has several different functions in an organization, which can be conjoined. Here are some of the SOC focus areas with the level of importance.
The main purpose of a SOC is to catch, detect, monitor, analyze and react to security risks with the help of futuristic tools, cutting-edge technologies, and a robust security strategy.
Wide Portfolio
We have a wide portfolio that includes industry solutions for various IT industries such as Network Operations, Network Planning.
Fully Scalable
We offer fully scalable service to our customers so that they can free scale their service according to their needs or requirements.
BEST IN CLASS
NetForChoice is India’s best SOC solution provider because our service is fully focused on maintaining data security, detecting malicious items, diagnosing, notifying, and resolving the issue.
We offer a 24*7*365 Security Operation Center along with the support so that the client build their own optimized version of SOC.

Industry Verticals That We Serve
We Offer Navision ERP Hosting to Businesses of All Sizes, Regardless of Their Industry type. Consult Our Hosting Experts Now!
Financial
Healthcare & Life science
Retail
Energy
Manufacturing
Media & Entertainment
Gaming
Hospitality
Telecommunication
Government
Education
Advertising & Marketing
Discover the Insights of our best rated SOC Services - Explore the Frequently Asked Questions by our Clients to Gain a Deeper Understanding of Our Offerings.
The delivery and management of SOC services depend on the level of services you opt for. Usually, the common elements of SOC as a Service are described below:
How to get the SOC Service from NFC?
To get the SOC simply connect with the NFC team get the demo service and then go for the full fledge service.
How does your team handle security incidents and what is the Incident Response process?
There is a series of steps that our team follows to identify, contain, and remediate security incidents. Although most of the procedure is common, there are certain situations where these steps vary depending on the organization’s policies and processes.
Being a trusted SOC Service Provider in India, our expert team follows certain protocols to ensure data confidentiality and privacy. Some of them are as follows:
Our certified engineers have extensive expertise & skills to manage the SOC Service, Let's see some of the trusted Customer Stories page.